
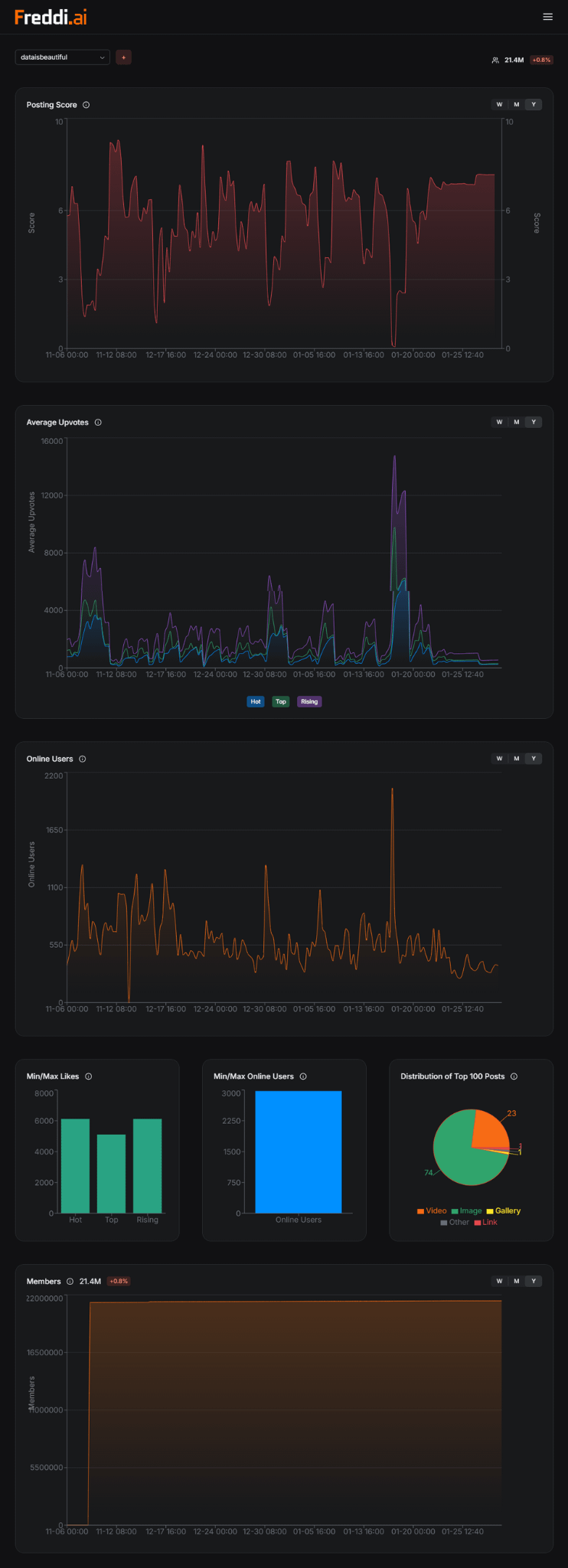
[OC] I analyzed this Subreddit’s activity and competition levels to figure out the best time to post. It is now.
Posted by lukas527

[OC] I analyzed this Subreddit’s activity and competition levels to figure out the best time to post. It is now.
Posted by lukas527
6 comments
* Where or how you got the data: [reddit.com/r/dataisbeautiful](http://reddit.com/r/dataisbeautiful)
* The tool used to generate the visual [**freddi.ai**](https://freddi.ai?utm_source=reddit_dataisbeautiful&utm_medium=post&utm_campaign=freddi)
I remember reading a post more than 10 years ago that was trying to determine the best time to post to reddit, and the conclusion was early in the week (mon-wed), between the hours of 9 and 11 am EST
Now I want to downvote your post to prove you wrong. But I’ve resisted the urge.
Is this Lawful Neutral because it is just an expression of objective fact, Lawful Good, because it will help people garner the most impact out of their post, or Lawful Evil, because by posting it and generating the most impact of this message, it can all but be assured that competition for this time will increase, thereby leading to maximum disappointment of people who could not obtain it?
So, how is this working out?
I find the low contrast very difficult to read. Anyone else?
Comments are closed.